首 页
关于龙力
技术支持
招聘求职
产品中心
螺杆式空压机
涡旋式空压机
低压式空压机
无油式空压机
移动式空压机
滑片式压缩机
新闻中心
行业资讯
企业新闻
空压机配件
空气过滤器
机油过滤器
油气分离器
空气机油
阀类
保养包
电控
空压机主机
其他
后处理设备
储气罐
冷冻式干燥机
吸附式干燥机
高效油水分离器
高效除油器
精密过滤器
配件
其它产品
正力精工
开山空压机
变频式空压机
滑片式压缩机
联系我们
螺杆式空压机
螺杆式空压机
涡旋式空压机
低压式空压机
无油式空压机
移动式空压机
滑片式压缩机
联系我们
常州龙力机械有限公司
地址:常州市新北区薛家镇汉江路161号
电话:86-0519-83338086
传真:86-0519-83336086
邮箱:
58238747@qq.com
网址:www.czlljx.com
您当前所在位置:
常州龙力机械有限公司
>
空压机分类
>
螺杆式空压机
>
37KW螺杆式空压机
产品介绍:
正力精工螺杆空压机的特点
超节能
正力精工“单螺杆
压缩机
”获得多国专利。独创的三线啮合齿形,密封效果好,容积效率达98%,相同工况下节能10%以上,为用户省电,为社会节能。经国家压缩机检验中心测试,是已知最节能的螺杆
空气压缩机
。
高可靠、长寿
主机啮合副采用三线接触齿形专利技术生产,星轮接触应力微乎其微,使星轮寿命提高6倍,关键部件采用正力特有技术或使用国际名牌产品,确保了整机稳定、可靠,产品的寿命、品质居世界领先水平。
静音
独特的结构设计,使气体压力产生的径向、轴向力自动平衡,气流脉动小,公司产品比同类产品振动小,噪音低。静音设计为您创造更加美好的环境。
正力
螺杆空压机
的工作原理:
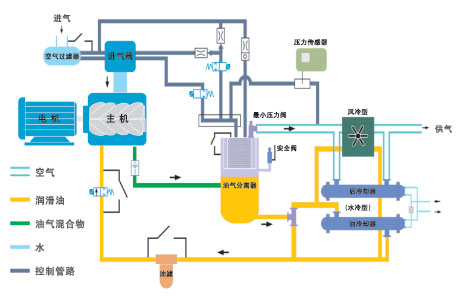
(1) 吸气过程:
电机驱动转子,主从转子的赤沟空间在转至进气端壁开口时,其空间大,外界的空气充满其中,当转子的进气侧端面转离了壳之进气口时,在齿沟间的空气被封闭在主、从
转子
与机壳之间,完成吸气过程。
(2) 压缩过程:
在吸气结束时,主、从转子齿峰与机壳形成的封闭容积随着转子角度的变化而减少,并按螺旋状移动,此为“压缩过程”。
(3) 压缩气体与喷油过程:
在输送过程中,容积不断减少,气体不断被压缩,压力提高,温度升高,同时,因气压差而变成雾状的润滑被喷入压缩腔,从而达到压缩、降低温度密封放润滑的作用。
(4)排气过程:
当转子之封闭齿峰旋转到与机壳排气口相遇时,被压缩的空气开始排放,直到齿峰与齿沟的吻合面移至排气端面,此时齿沟空间为零,即完成排气过程。与此同时,主从转子的另一对齿沟已旋转至进气端,形成最大空间,开始吸气过程,由此开始一个新的压缩循环。
正力精工螺杆
空压机
的技术参数表:
项目
单位
参数描述
产品型号
OG(F)D-6.4/7
OG(F)D-6.1/8
OG(F)D-5.3/10
OG(F)D-4.7/12.5
压缩方式(涡旋或螺杆)
螺杆式
空压机形式
固定式
润滑方式
微油润滑
冷却方式
风冷
电动机频率
Hz
50
电源电压
V
380
电机功率
kW
37
电动机启动方式
Y-Δ起动
排气量
m
3
/min
6.4/6.1/5.3/4.7
排气压力
Mpa
0.7/0.8/1.0/1.25
供气温度
℃
环境温度+15
尺寸(长×宽×高)
mm
1620×860×1250
重量
kg
800
噪音值
dB(A)
68
空压机网
汇集了国内外上千家空压机企业
,
每日提供大量有效徐州空压机供求商机及产品报价,
江苏空压机网
是空压机行业制造商品牌宣传、产品展示最佳网站媒体。众多空压机资讯
,
尽在空压机网…
上一篇:
正力精工永磁变频螺杆空压机
下一篇:
变频双螺杆空压机
版权所有:常州龙力机械有限公司 电话:0519-83338086 传真:0519-83336086 邮箱:
58238747@qq.com
地址:中国江苏省常州市新北区薛家镇汉江路161号 备案号:
苏ICP备19050625号-1
点击咨询
售前咨询
售后服务①
售后服务②
售后服务③
咨询热线:
18052526586